GoNavi:一款跨平台轻量快速SQL数据库客户端工具
|
admin
2026年4月23日 19:30
本文热度 739
|
对于开发者和 DBA 而言,一款高效、轻量、兼容多数据源的数据库客户端,能极大提升日常工作效率。市面上多数客户端要么高级功能需要付费,要么基于 Electron 架构,存在体积大、资源占用高、启动慢等问题。
今天,给大家介绍一款开源数据库管理工具,主打原生级性能和轻量体验!
项目介绍
GoNavi —— 一款基于 Wails (Go) 与 React 构建的跨平台数据库管理工具,强调原生性能、低资源占用与多数据源统一工作流。
「功能特色」:
- 「极致轻量」:基于 Go + Wails 开发,告别 Electron 臃肿卡顿,启动快、内存占用低,大数据表操作流畅不卡顿
- 「多数据源统一管理」:支持 MySQL、PostgreSQL、Oracle、Redis、SQL Server、MongoDB、ClickHouse 等主流数据库,同时兼容达梦、金仓等国产数据库
- 「安全便捷的连接能力」:支持 SSH 隧道、代理连接、URI 解析与生成,连接配置可导入导出,方便多设备同步
- 「强大 SQL 编辑体验」:内置 Monaco 编辑器(VS Code 同款),支持语法高亮、智能补全、多标签页、执行日志与耗时统计
- 「高效数据操作」:支持单元格实时编辑、批量增删改、事务提交与回滚,支持 CSV、Excel、JSON、Markdown 多格式导出
- 「AI 辅助」:可对接 OpenAI、Gemini、Claude 等大模型,根据表结构自动生成 SQL、优化语句、执行计划分析
- 「跨平台开箱即用」:支持 Windows、macOS、Linux 三大系统,界面简洁美观,支持明暗主题切换
「支持的数据源」:
「技术栈」:
- 「前端」:React 18 + TypeScript + Vite + Ant Design 5 + Monaco Editor
快速上手
1、打开下载地址
https://github.com/Syngnat/GoNavi/releases
2、下载对应操作系统的安装包
3、运行安装包进行安装
4、安装成功后并运行,点击「新建连接」,选择数据源类型
5、输入连接信息,「测试连接」成功后,就可以开始操作数据库

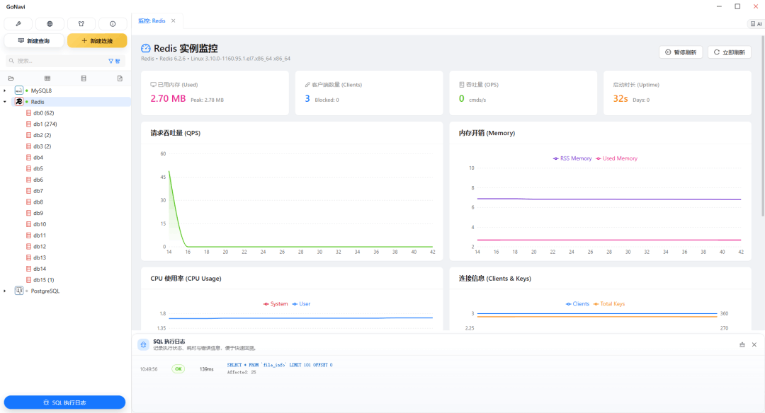
功能体验









本地开发
1、环境依赖
- Wails CLI:
go install github.com/wailsapp/wails/v2/cmd/wails@latest
2、克隆或下载项目源码
git clone https://github.com/Syngnat/GoNavi.git
3、启动开发(热重载)
cd GoNavi
wails dev
4、编译构建
# 构建当前平台
wails build
# 清理后构建(发布前推荐)
wails build -clean
GoNavi 做为一款跨平台数据库客户端工具,相比于其他传统工具,更轻量,启动更快。而且功能强大,完美覆盖开发者、DBA 的日常需求。快去下载试试吧~
项目地址:https://github.com/Syngnat/GoNavi
阅读原文:原文链接
该文章在 2026/4/24 10:51:07 编辑过